유통 및 도소매 업체
재고 관리 솔루션
EAZY WMS
EAZY WMS는 유통사 및 도소매 업체를 위한 재고 관리 솔루션으로, 재고 관리와 일부 창고 관리 기능을 결합하여 최적의 업무 프로세스를 지원합니다.
엑셀로 재고 관리를 할 때 발생할 수 있는 문제들은 다양합니다. 초기에는 엑셀이 간편하게 느껴질 수 있지만, 시간이 지남에 따라 데이터의 양이 늘어나고 복잡해지면서 여러 가지 문제가 발생할 수 있습니다.
엑셀은 수작업으로 데이터를 입력해야 하기 때문에, 잘못된 데이터 입력이 발생할 가능성이 큽니다. 예를 들어, 숫자를 잘못 입력하거나, 셀을 잘못 선택하는 등의 작은 실수가 전체 재고 데이터에 큰 영향을 미칠 수 있습니다. 이러한 오류는 재고 파악에 혼선을 주고, 잘못된 결정을 내릴 수 있는 원인이 됩니다.

공용 테스트 서버 - EAZY WMS
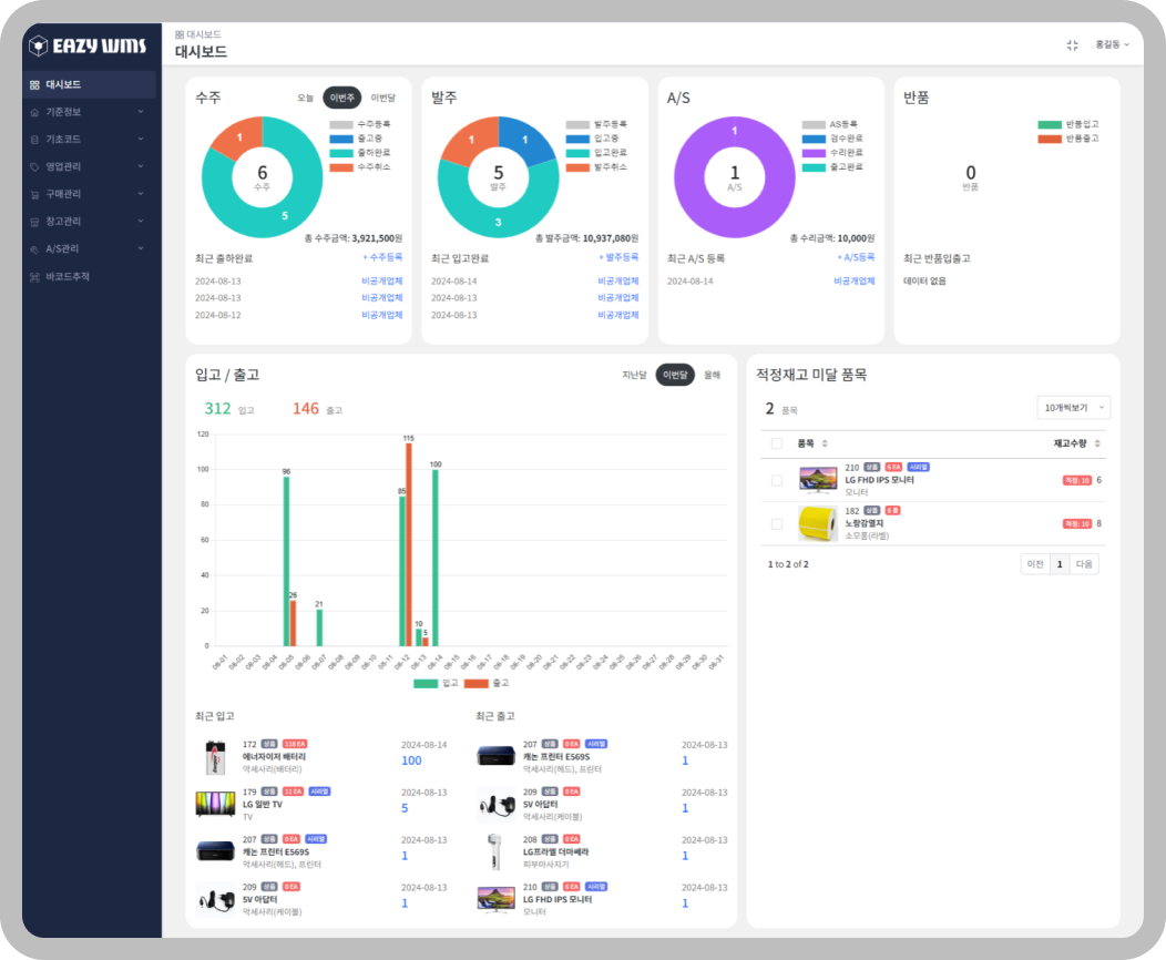
유통사 전용 재고 관리 프로그램 - EAZY WMS는 유통사의 업무 프로세스를 반영하여 설계된 재고 관리 프로그램으로, 기존에 엑셀을 통해 수동으로 재고를 관리하거나 비효율적인 재고 관리 시스템
eazywmstest.azurewebsites.net
여러 사람이 동일한 엑셀 파일을 사용하다 보면, 데이터의 일관성을 유지하기 어려워집니다. 각 사용자가 데이터를 입력하거나 수정하는 과정에서 데이터가 불일치하거나 충돌이 발생할 수 있습니다. 예를 들어, 한 사람이 데이터를 수정하는 동안 다른 사람이 같은 파일을 수정하면, 마지막으로 저장된 데이터만 남아 이전의 수정 사항은 사라질 수 있습니다.
엑셀 파일이 커질수록 파일 손상의 위험이 커집니다. 특히, 엑셀 파일이 많은 데이터를 포함하고 있을 경우, 파일이 느려지거나, 심지어 손상될 가능성이 있습니다. 파일이 손상되면 데이터를 복구하기 어려울 수 있고, 중요한 재고 데이터가 손실될 위험도 있습니다.
엑셀은 실시간으로 데이터를 업데이트하는 시스템이 아니기 때문에, 항상 최신 데이터를 유지하기 어렵습니다. 예를 들어, 여러 사람이 동시에 엑셀 파일을 사용하고 있다면, 누군가가 데이터를 수정해도 다른 사람들은 그 변경 사항을 바로 확인하지 못할 수 있습니다. 이로 인해 최신 재고 상황을 정확히 파악하지 못하고, 잘못된 결정을 내리게 될 수 있습니다.

엑셀로 재고 관리를 하다 보면, 데이터를 기반으로 한 보고서를 만드는 데 시간이 많이 걸릴 수 있습니다. 데이터가 많아질수록 피벗 테이블이나 차트를 생성하는 데 드는 시간이 늘어나고, 데이터 분석이 비효율적으로 진행될 수 있습니다. 또한, 다양한 데이터 분석이 필요할 때마다 수동으로 계산식을 작성해야 하므로, 실수할 가능성도 커집니다.
사업이 성장하면서 재고의 양이나 종류가 늘어나면, 엑셀로 관리하는 것이 점점 더 어려워집니다. 엑셀은 대량의 데이터를 처리하는 데 한계가 있으며, 데이터가 많아지면 파일이 무거워지고 속도가 느려집니다. 이는 작업 효율성을 떨어뜨리고, 업무 부담을 가중시킵니다.

엑셀 파일은 쉽게 복사되거나 외부로 유출될 수 있어, 민감한 재고 데이터가 보호되지 않을 수 있습니다. 특히, 엑셀 파일이 암호화되지 않은 상태로 저장되면, 데이터 보안에 큰 문제가 될 수 있습니다. 또한, 엑셀은 여러 사람이 접근할 때 권한 관리를 제대로 할 수 있는 기능이 부족하므로, 데이터 보안의 취약점이 생길 수 있습니다.

엑셀 파일을 여러 사람이 동시에 사용하면, 버전 관리가 어렵습니다. 파일을 수정할 때마다 새 버전을 만들어야 하는데, 이 과정에서 이전 버전의 데이터가 유실되거나 잘못된 버전이 사용될 수 있습니다. 이로 인해 데이터의 혼란이 발생하고, 잘못된 정보를 바탕으로 재고 관리가 이루어질 위험이 있습니다.
엑셀 파일은 여러 사람이 동시에 작업하기에는 비효율적입니다. 각 사용자가 파일을 별도로 열고 수정한 뒤 저장해야 하기 때문에, 협업이 원활하게 이루어지지 않을 수 있습니다. 또한, 변경 사항을 실시간으로 공유하지 못하므로, 협업 과정에서 혼선이 발생할 가능성이 큽니다.
엑셀은 기본적인 재고 관리에는 유용하지만, 자동화 기능이 부족합니다. 예를 들어, 재고가 일정 수준 이하로 떨어졌을 때 자동으로 주문을 생성하거나, 재고 회전율을 자동으로 계산하는 등의 기능을 엑셀에서 구현하려면 복잡한 매크로를 작성해야 합니다. 이 과정에서 오류가 발생할 수 있고, 유지보수도 어렵습니다.
이처럼 엑셀로 재고 관리를 하다 보면, 시간이 지나면서 다양한 문제들이 발생할 수 있습니다. 이런 문제들이 쌓이면 운영 효율성이 떨어지고, 고객 만족도에도 악영향을 미칠 수 있습니다.
비용 부담과 손이 많이 가서 재고 관리 시스템을 이용하기가 꺼려지셨다면, 저렴한 비용에 간편한 기능들로 구성한 EAZY WMS를 이용해 보세요.

EAZY WMS는 도입 전 테스트 서버를 통해 모든 기능을 직접 체험해볼 수 있습니다. 재고 관리 효율을 극대화하는 다양한 기능을 손쉽게 확인하고, 실제 업무에 얼마나 유용한지 직접 경험해보세요. 직관적인 UI/UX, 강력한 재고 추적 기능, 편리한 관리 도구들을 활용해보면 재고 관리에 큰 변화를 체감할 수 있을 것입니다. 이제는 엑셀을 벗어나 스마트한 재고 관리 시스템으로 업무를 혁신할 때입니다.
공용 테스트 서버 - EAZY WMS
유통 및 도소매 업체 재고 관리 솔루션 - EAZY WMS는 유통사의 업무 프로세스를 반영하여 설계된 재고 관리 프로그램으로, 기존에 엑셀을 통해 수동으로 재고를 관리하거나 비효율적인 재고 관리 시스템
eazywmstest.azurewebsites.net
EAZY WMS 구매문의
open.kakao.com